Skip to main content
开放网络的先行者与推动者—星融元
加入我们技术支持(Support)  TEL:(+86)4000989811

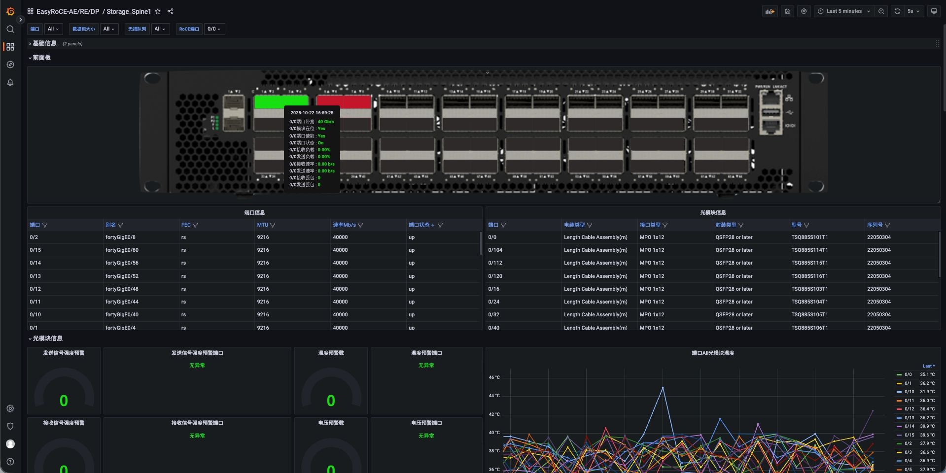
EasyRoCE:图形化设备面板 (DP)

在UG平台上以交换机的实际面板布局为基础,图形化展示设备的运行状态

页面正在建设完善中,欢迎拨打400-098-9811获取最新信息

图形化设备面板(DP)

  • 前面板监控:交换机端口收发包的关键性能指标(端口状态、端口速率及丢包情况……)
  • 后面板监控:监控风扇和电源的运行状态
  • 异常状态快速定位:通过颜色变化(橙色或红色)显著标记设备异常点
  • ……

设备面板文件(JSON):点此下载到本地

图标

关键数据全览

全面监控设备状态
图标

图形化直观展示

实时、直观监控网络设备
图标

状态一览

快速定位设备异常点
DP

100G-800G 高性能RoCE交换机

  • CX864E-N

    64 x 800GE OSFP,2 x 10GE SFP+

  • CX732Q-N

    32 x 400GE QSFP-DD, 2 x 10GE SFP+

  • CX664D-N

    64 x 200GE QSFP56, 2 x 10GE SFP+

  • CX564P-N

    64 x 100GE QSFP28, 2 x 10GE SFP+

  • CX532P-N

    32 x 100GE QSFP28, 2 x 10GE SFP+

100G-800G

全系搭载AsterNOS,支持面向多场景优化的分布式算法

AsterNOS 是星融元数据技术有限公司推出的一款可用于电信、数据中心和企业网络的全功能开放网络操作系统(企业级 SONiC 发行版),兼容Marvell、Intel、Broadcom 等芯片平台。经过持续的开发维护和技术迭代,其便捷性、易用性和稳定性已在海内外大规模部署中得到市场验证。

如您需要联系售前,请填写下方表格。

官方热线:400-098-9811 (转产品咨询)

对星融元产品感兴趣?

立即联系!

返回顶部

© 星融元数据技术(苏州)有限公司 苏ICP备17070048号-2