Skip to main content
开放网络的先行者与推动者—星融元
加入我们技术支持(Support)  TEL:(+86)4000989811
NIC Exporter

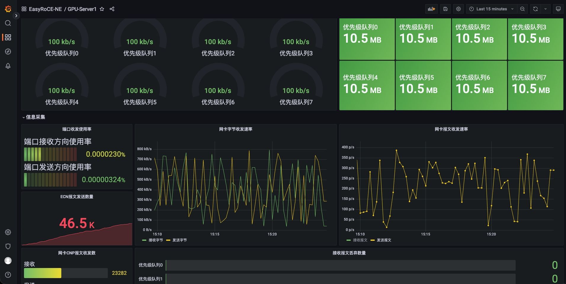
EasyRoCE:网卡状态采集(NE)

采集 Mellanox 网卡的配置信息以及流量状况信息,转换为标准数据格式并导出到Prometheus等平台

页面正在建设完善中,欢迎拨打400-098-9811获取最新信息

网卡状态采集(NE)

  • 网卡配置:网卡信息(驱动固件版本、名称,运行状态等)

  • RoCE配置:DSCP, TOS, ECN, PFC, CNP 报文DSCP值
  • 网卡流量:网口带宽,收发速率,丢包统计

  • ECN标记数,CNP收发统计,PFC收发帧数统计

  • ……
图标

一站式动态监控网卡配置和流量

图标

RoCE关键参数和报文的队列级统计

图标

自动采集并创建监控面板

NE

100G-800G 高性能RoCE交换机

  • CX864E-N

    64 x 800GE OSFP,2 x 10GE SFP+

  • CX732Q-N

    32 x 400GE QSFP-DD, 2 x 10GE SFP+

  • CX664D-N

    64 x 200GE QSFP56, 2 x 10GE SFP+

  • CX564P-N

    64 x 100GE QSFP28, 2 x 10GE SFP+

  • CX532P-N

    32 x 100GE QSFP28, 2 x 10GE SFP+

100G-800G

全系搭载AsterNOS,支持面向多场景优化的分布式算法

AsterNOS 是星融元数据技术有限公司推出的一款可用于电信、数据中心和企业网络的全功能开放网络操作系统(企业级 SONiC 发行版),兼容Marvell、Intel、Broadcom 等芯片平台。经过持续的开发维护和技术迭代,其便捷性、易用性和稳定性已在海内外大规模部署中得到市场验证。

如您需要联系售前,请填写下方表格。

官方热线:400-098-9811 (转产品咨询)

对星融元产品感兴趣?

立即联系!

返回顶部

© 星融元数据技术(苏州)有限公司 苏ICP备17070048号-2