Skip to main content
开放网络的先行者与推动者—星融元
加入我们技术支持(Support)  TEL:(+86)4000989811

EasyRoCE:RoCE Exporter (RE)

从运行AsterNOS的交换机设备上导出RoCE网络相关监控指标(到自定义HTTP端口),供统一监控平台进行可视化呈现

页面正在建设完善中,欢迎拨打400-098-9811获取最新信息

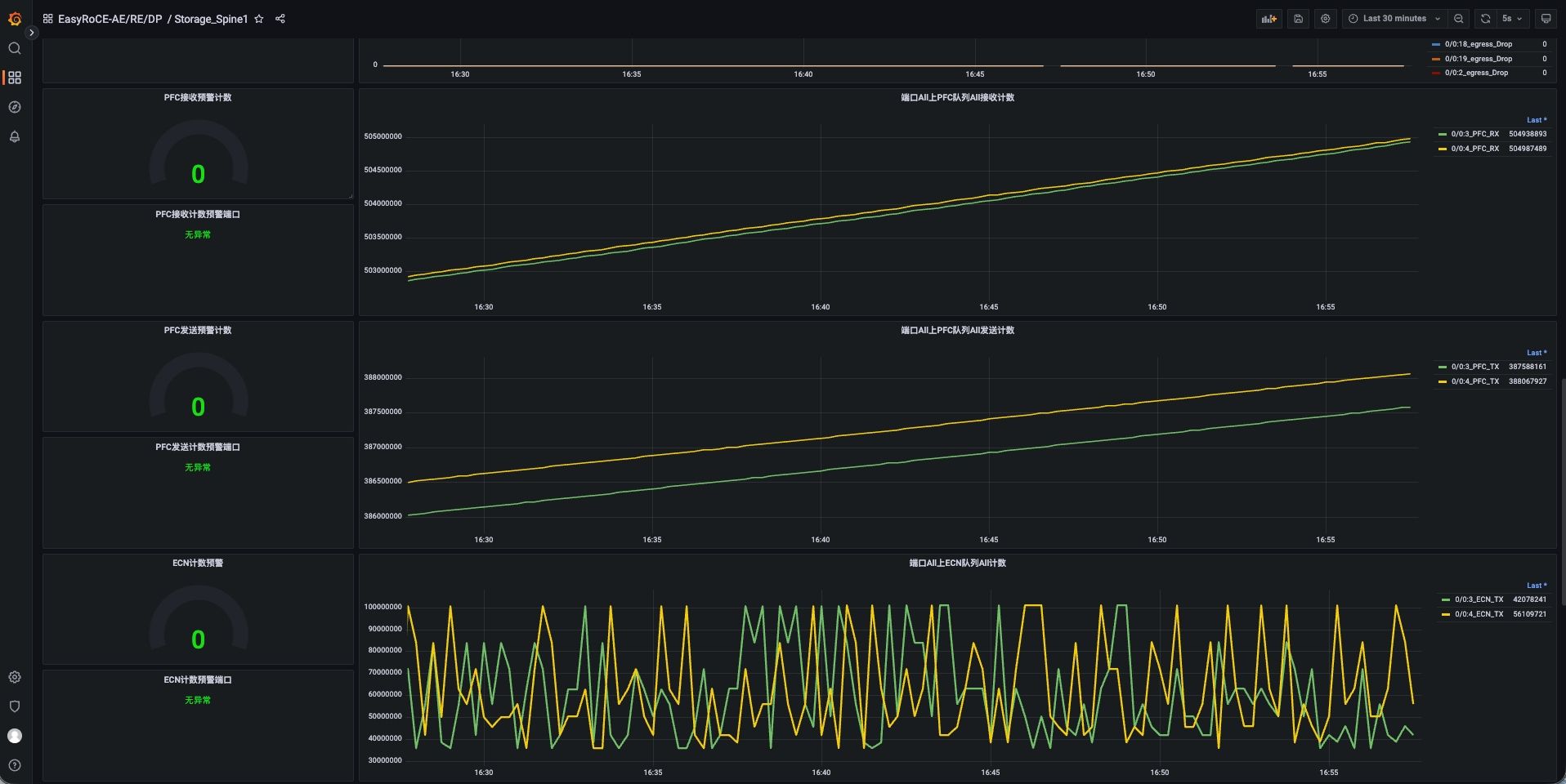
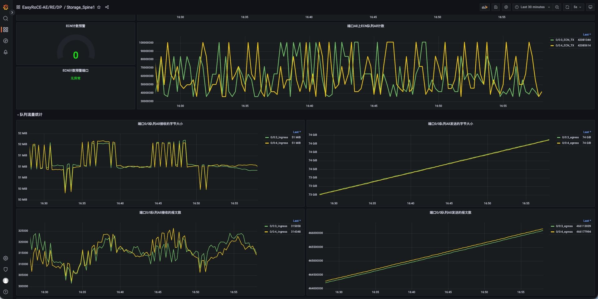
RoCE Exporter

以容器的方式运行在AsterNOS网络操作系统内

  • 接口收发带宽和速率
  • RoCE、PFC、ECN、DSCP配置状态信息
  • 拥塞控制信息(ECN标记包,PFC帧数等)
  • 队列Buffer信息
  • ……
图标

全面、实时的RoCE指标数据源

实现亚秒级RoCE可视化呈现
图标

队列级监控

辅助网络运维分析决策
图标

自带配置文件模板

一键对接Prometheus&Grafana
RoCE Exporter
RoCE Exporter

100G-800G 高性能RoCE交换机

  • CX864E-N

    64 x 800GE OSFP,2 x 10GE SFP+

  • CX732Q-N

    32 x 400GE QSFP-DD, 2 x 10GE SFP+

  • CX664D-N

    64 x 200GE QSFP56, 2 x 10GE SFP+

  • CX564P-N

    64 x 100GE QSFP28, 2 x 10GE SFP+

  • CX532P-N

    32 x 100GE QSFP28, 2 x 10GE SFP+

100G-800G

全系搭载AsterNOS,支持面向多场景优化的分布式算法

AsterNOS 是星融元数据技术有限公司推出的一款可用于电信、数据中心和企业网络的全功能开放网络操作系统(企业级 SONiC 发行版),兼容Marvell、Intel、Broadcom 等芯片平台。经过持续的开发维护和技术迭代,其便捷性、易用性和稳定性已在海内外大规模部署中得到市场验证。

如您需要联系售前,请填写下方表格。

官方热线:400-098-9811 (转产品咨询)

对星融元产品感兴趣?

立即联系!

返回顶部

© 星融元数据技术(苏州)有限公司 苏ICP备17070048号-2